联系我们:400-0887-740

请问需要什么帮助?

知识中心 面向管理场景 面向国企央企 面向民营企业 战略落地 面向事业单位 目标管理 问题改善 战略制定 战略执行 绩效管理 创新管理 常见问题

管理"全盘一手抓"教学 1分钟带你快速了解WikiWorks

这是我们整个帮助中心的内容,这里会介绍一些基本原则,以帮助大家能找到试用WikiWorks的最佳方式。

欢迎来到WikiWorks!无论你是企业所有者新注册了账号,还是刚被邀请加入了一个企业,免费用户还是付费用户,通过这篇文章,你都可以快速地了解到WikiWorks最有价值的点及最核心的应用。这篇文章不会面面俱到(但它是整个帮助中心的内容),我们会介绍一些基本原则,以帮助大家能找到试用WikiWorks的最佳方式。

1.WikiWorks是什么?

WikiWorks是全新一代的企业战略管理应用系统,专注于战略目标达成。简单来说,企业、团队借助WikiWorks可以实现从战略到目标、从目标到任务、从任务到协同以及再到绩效的在线式“全盘一手抓”管理,打造真正高绩效的敏捷团队,从而赢取新的竞争优势。

2.用WikiWorks能做什么?

 聚焦战略&目标统一

基于WBS,以「任务树」的形式,可对公司战略目标的层层分解清晰展示,并依次传达至各级部门及下属员工;每个人都知道自己的任务来源,并清楚自身任务的真实战略意图。

 高效沟通&主动协同

任务事项+看板工具自由灵活组合,支持重点任务项目化,项目事项清单化,能够让工作调度效率提升99%;同时,目标任务集成式项目管理项目管理可视、可控 、可追溯让数据更有价值

 明确指令&实时反馈

系统融合了更新进度、审批流程的配置等多个功能模块,办公事务可以随时跟踪、实时反馈,在过程中实时修正执行偏差,切实保证行动符合战略方向。

 有效授权&互相激励

纵向分解+横向协同,制度流转与工具相结合,既可以让工作中所有事物按照既定流程执行;同时,支持评论点赞等多种互动方式,任务主责人得到有效授权的同时,实现有效激励。

3.如何通过WikiWorks实现战略目标落地?

WikiWorks作为全新一代的企业战略管理应用,那么WikiWorks是如何帮助企业实现战略目标的呢?

在了解如何通过WikiWorks实现战略目标之前,我们先认识一下战略地图的概念。

什么是战略地图?

战略地图是一个工具,是一个描述企业战略的工具。

在企业战略的引导下,从财务、客户、流程、学习成长四个层面定义公司的目标,各个目标之间层层递进。并通过明晰这四个层面目标之间的因果关系来描述企业的战略,这张图就叫做战略地图,让企业以一种更为连贯、完整和系统的方式来审视自己的战略。

战略地图绘制框架

下面看企业如何在战略地图的牵引下通过WikiWorks实现战略或者目标的落地:

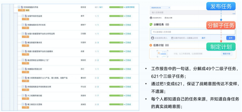
3.1战略计划

方向比努力重要,WikiWorks支持发布任务、分解子任务以及对任务制定计划,从而任务计划得已层层分解,上中下战略同频,真正确保大家做正确的事

发布任务有两种方式:自上而下和自下而上

自上而下是指从WBS的顶部开始分解可交付的成果。具体到执行分为以下4步:

 确认最终产品、成果;

 定义主要可交付成果;

 分解主要可交付成果;

 进行WBS评估核实 ;

而自下而上则是指从底层的可交付成果(工作包)开始向WBS顶层汇总项目工作,如下:

 确认全部的可交付成果

 归类且合并可交付成果

 汇集可交付成果到顶层

 确保WB涵盖所有的工作

 重复开展、汇报分析;

 结果导向,100%分解;

 进行WBS评估和核实;

3.2 敏捷执行

做好计划,敏捷执行。基于PDCA循环模式——“分解任务--制定计划--更新反馈--提交反馈,使得从分工到协作,流程可以规范化管理,每个人开启心流模式,既清楚自己要做什么,又可以对执行进度一清二楚,实现目标的闭环。

第一步:分解任务

第二步:制定计划

第三步:更新反馈

第四步:提交成果

3.3 高效协作

高效协作必须抓住3个关键点:流程可视化;过程进度管理;跨部门团队合作。

关键点1:流程可视化

关键点2:过程进度管理

关键点3: 跨部门协作

3.4 绩效管理

3.5 总结改进

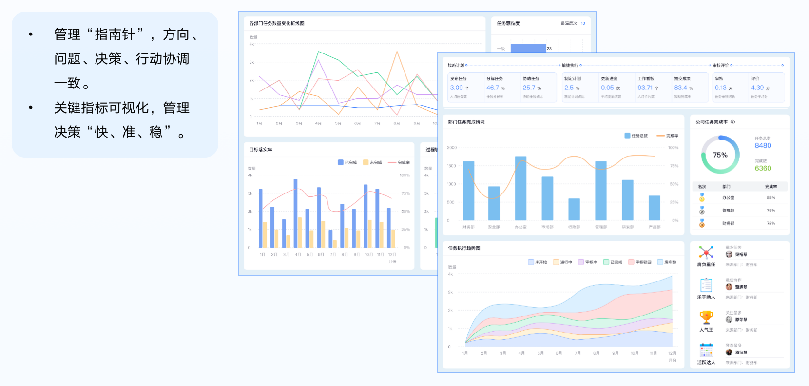
数据不会撒谎!对于管理过程中出现的任何问题,大家都可借助WikiWorks数字化仪表盘——基于数据而非经验做出最正确地调整决策。

作为管理的“指南针”,WikiWorks数字化仪表盘不仅可以通过可视化的关键指标“快、准、稳”地管理决策,保证方向、问题、决策与行动的协调一致,而且还可以帮助大家抓住异常的“牛鼻子”,防止“破窗效应”。

总之,大家可以通过数据分析,找到最核心的关键点,疏通管理的堵点;SaaS化应用系统,即开即用,不改变现有组织架构和管理模式,操作简便,一学就会。

相关推荐

重新定义办公方式  “五个在线”实现组织数字化

WikiWorks主要从哪几方面来进行“组织数字化”变革的呢?“组织数字化”依托于五个在线,即“战略在线、目标在线、任务在线、协同在线、绩效在线”。

敏捷、协同、闭环 WikiWorks让战略落地的“三板斧”

跨越战略与实施之间的鸿沟,WikiWorks帮助企业打造核心能力,让企业战略真正落地。

SMART复盘回顾必用的工具 活灵活现大型应用现场

你不一定非得在做计划的时候实用SMART,但是“秋后算账”复盘的时候没它不行!

玩转高效决策的SWOT分析法 简单又实用

巧用SWOT矩阵分析,帮你高效搞定决策,快速完成组织进阶。

不重不漏可执行 活用WBS工具做好任务分解

任务分解时需要遵循基本的4项原则、最佳实践的5项原则,并严格按照4个标准进行检查。

30页PPT硬核解析任务分解法 破解目标管理之"谜"

用最直接的方式将碎片化的目标管理知识渗透成经验讲给你听。

复盘实操!1招解决99%问题的通用“必杀技”

绕不过3个坑,你的复盘都是在做无用功(附实操方法)。

WikiWorks系统版本及定价

WikiWorks目前提供标准版、专业版以及可定制的服务三个版本,针对团队人数和应用有不同的定价。

3步速成 高效达人帮你工作效率翻一倍

高效=选择*方法*工具,这套方法论,为你的时间管理全面支招儿。

怎么申请试用?WikiWorks免费试用及合作续费介绍

为了让大家更好的了解软件的功能和使用,现就关于WikiWorks免费试用及合作续费的问题进行详细说明。

登录|登录系统

系统支持账号密码登录、企业微信钉钉扫码登录。

WikiWorks移动端应用介绍 钉钉

WikiWorks支持与钉钉信息互通,同步企业组织架构及员工账号信息,通过钉钉移动端可随时随地打开WikiWorks应用进行便捷操作。

解构管理新范式:从管人走向管事的二维平衡

到底是管人还是管事?WikiWorks希望大家能够真正掌握管理的精髓,与WikiWorks一同向管理要效益,开启从“人治”到“数治”的升维管理。

你不知道的“被动工具”法 打破拖延的怪招式

主动工具与被动工具并不冲突,被动工具存在的意义,就是帮助大家以最少的意志力成本推动个人或者团队的行动。

OKR|聚焦目标的同时 做好时间管理

从不同的维度去分享《如何综合评估一件事的重要紧急度》,帮助大家在聚焦目标的同时做好时间管理。

从入门到精通 打造从战略到执行的绩效管理协同

深入了解背后的底层逻辑,才能真正掌握绩效管理。

企业组织和成员

为了方便企业成员管理,WikiWorks提供了「导入组织架构」、「批量导入成员」、「企业成员管理」等管理功能。

如何高效地进行「导入组织架构」

WikiWorks建议系统管理员进入企业管理后台「账号管理」模块,点击“导入组织架构”下载最新的Excel模版批量处理。

如何准确地完成「批量导入成员」

准确地完成「批量导入成员」是深入了解和应用WikiWorks系统非常地关键一步。不过,在实际应用时,大家往往会出现以下几点“失误”:

如何进行有效地「企业成员管理」

为方便企业对企业成员的管理,WikiWorks除了提供日常的「导入用户」「导出用户」功能之外,还提供了「添加」账号、「角色数量」维护、「编辑」等管理功能。

企业成员角色和权限

在WikiWorks中,这一切都是公开透明的,通过角色和权限自定义设置,任何员工都可以看到自己在这个团队中创造的价值。

角色权限管理

综合多年的精益、敏捷、协作、闭环的数字化管理流程,WikiWorks特别为企业战略目标下的任务成员或管理员设定了一套通用的权限规则.

任务管理

系统「任务管理」的目标,是在能使工作流量不变复杂的情况下提高任务管理的效率。其中,任务管理可以是对初次使用系统时「任务分类」、「任务标签」的设置,也可以是对过程中任务的修改、删除、搜索和导出以及对每一年度、每一季度的任务实施「期间管理」。

项目管理

为了便于对企业对不同项目的集中管理,系统推出后台「项目管理」功能模块。

系统设置说明

综合不同行业多家重磅企业的调研结果,系统设置问题主要包括常规权限设置和任务权限设置两种,进入查看。

业务数据管理

很多企业因发展阶段或者业务原因会导致相关人员职责的变化,这种情况需要企业系统管理员对其业务数据及时调整,主要包括人员的任务数据、项目数据、看板数据等。

任务|了解任务

了解任务WikiWorks中的任务来源于公司高层制定的公司年度经营计划,将年度经营计划按照公司-部门-个人任务的顺序分解,直至分解为可执行的最小单位。

任务|发布任务

公司年度经营计划确定后,需要各职能部门对计划做进一步分解,具体由部门负责人进行目标分解、员工执行。

任务|批量发布任务

当一次性需要发布的任务很多时,可以使用「批量发布任务」功能,通过导入Excel表格的方式发布任务,这种方式能够大大地提高发布任务的效率。

任务|主责任务

任务在执行阶段时都会有唯一的执行人来负责,这个执行人就叫做主责人,任务对与这个执行人来讲就是主责任务。

任务|任务执行

一个任务可以通过制定任务计划、分解子任务和更新进度等方式执行。

任务|更新进度

更新进度就是对个人对行为及阶段性提交成果给予高频、准确、具体、及时的记录,WikiWorks系统向来倡导这种以目标结果为导向来衡量日常工作中所有的“结果”和“行为”。

任务|任务关联内容

在WikiWorks中,任务可以与其他任务、项目、KPI、成果相关联,一方面是方便查看与追溯,另一方面更是说明相关联的内容之间相互支撑,相互依赖。

任务|任务完成

任务在执行后都应该且需要提交给领导查看,这就形成了企业的管理闭环,有效的闭环可以帮助企业提升团队效率,指导产品决策,同时能够即使发现问题,查缺补漏。

项目|了解项目

用户将任务与项目关联起来,邀请其他成员一起开展工作,共同达成公司战略。

项目|新建项目

从项目开始到结束全过程进行计划、组织、指挥、协调、控制和评价,从而主力团队有序、优质、快速的交付有价值的工作产出。

项目|项目设置

新建项目后,项目负责人或管理员应该通过项目设置对项目的基本信息、成员、公告、事项标签进行管理,在准备工作完成后开始开展工作。

项目|项目事项

事项是 WikiWorks 中一个非常重要的信息载体,事项的详情页展示了事项的详细信息:主责人、审核人、时间、事项描述、子事项、知识卡片以及进展、评论、动态等重要内容。

项目|事项分类

事项分类事项分类大致可以按照项目进展的阶段、优先级、类型来设定。

项目|发布事项

当项目负责人梳理好需要做的事项后,就会将事项分配给对应的执行人,执行人需要在规定范围内完成事项,将事项的成果提交给项目负责人审核。

项目|事项完成

事项完成后,主责人需要将事项提交给项目的负责人查看,负责人查看后再让主责人进行调整和修改,在这样一个事项中就形成了一个PDCA循环。

项目|项目资料

WikiWorks的项目资料帮助项目负责人有效地分类,方便地管理项目相关文件,支持所有项目成员上传文件和自定义文件夹,使得存储和查看变得十分快捷。

待办工作台

「好记性」不如「待办提醒」,WikiWorks把需要用户处理的工作,按照紧急程度排列在首页中,用户再也不用担心遗漏事情。